A plataforma completa para agendar, monitorar e gerenciar suas automações RPA em Python.

Descubra como o Sinfonia pode revolucionar a gestão de suas automações RPA
Configure gatilhos automáticos e agende suas automações com precisão.
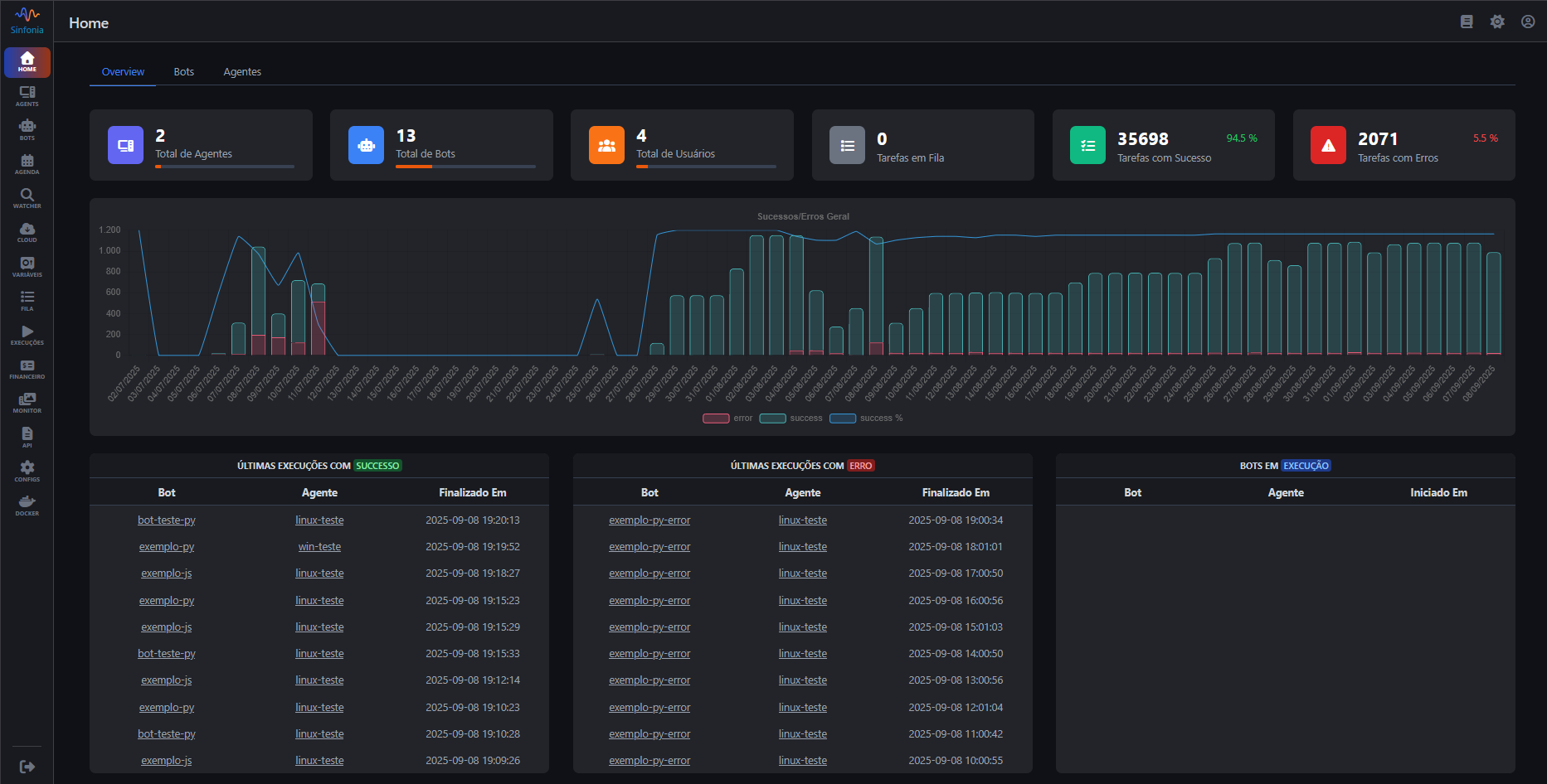
Acompanhe o status das execuções e receba alertas de problemas dos seus processos.
Visualize o ROI com relatórios de resultados financeiros e métricas de eficiência.
Integração com HashiCorp Vault para gerenciamento seguro de credenciais e dados sensíveis.
Execute suas automações com facilidade em Windows, Linux (múltiplas distros) e contêineres.
Versione seus scripts com as melhores ferramentas do mercado: Bitbucket, GitHub e GitLab.
Monitore, execute e decida com autonomia.
Automatize com inteligência e flexibilidade.
Aproveite os recursos do orquestrador e eleve sua produtividade.
Proteja seus dados com recursos que garantem privacidade e controle total.

Faça parte de uma comunidade vibrante onde desenvolvedores compartilham conhecimento, soluções e melhores práticas em automação RPA.
Comece gratuitamente e descubra como o Sinfonia pode revolucionar suas automações RPA
Avalie nossos planos
Compare funcionalidades, descubra benefícios e encontre o plano perfeito para suas necessidades
Criamos um plano para atender a sua necessidade